They walk in.
You don't know who's ready.
Ten minutes before practice. Athletes file in. Some are fueled. Some skipped breakfast. Some ate three hours ago. You have no signal.
Vertical surfaces who is ready to train and who needs fuel — before the first rep, not after the energy drop.

A typical morning
9:00 AM — 45 minutes until practice.
Athletes arrive. Some grab a bagel. Some skip it. Some ate at 6 a.m. You can't see the difference.
9:30 AM — 15 minutes until practice.
Roster is full. Warm-ups start. Three athletes haven't fueled in five hours. You don't know which three.
9:45 AM — Practice starts.
10:15 AM — Halfway through, effort flags. Is it focus? Sleep? Or fuel? You're guessing.
Vertical gives you the signal before the first rep — so under-fueling stops hiding.
Under-fueling isn't a discipline problem. It's an information problem.
Most athletes show up under-fueled.
Coaches find out too late.
No visibility into who actually ate
Guessing readiness based on vibes
Performance dips blamed on effort
Vertical replaces guesswork with a live readiness signal.
See instantly who needs fuel
and who is ready to train.
One screen. Full roster. Real-time readiness states. No digging. No guessing.
- —Decision clarity: Know who to check in with before practice starts.
- —Confidence tiers: Vertical tells you when it has enough data — and when it doesn't.
- —No fake precision: Conservative estimates. Data sufficiency safeguards. Built for decisions, not headlines.
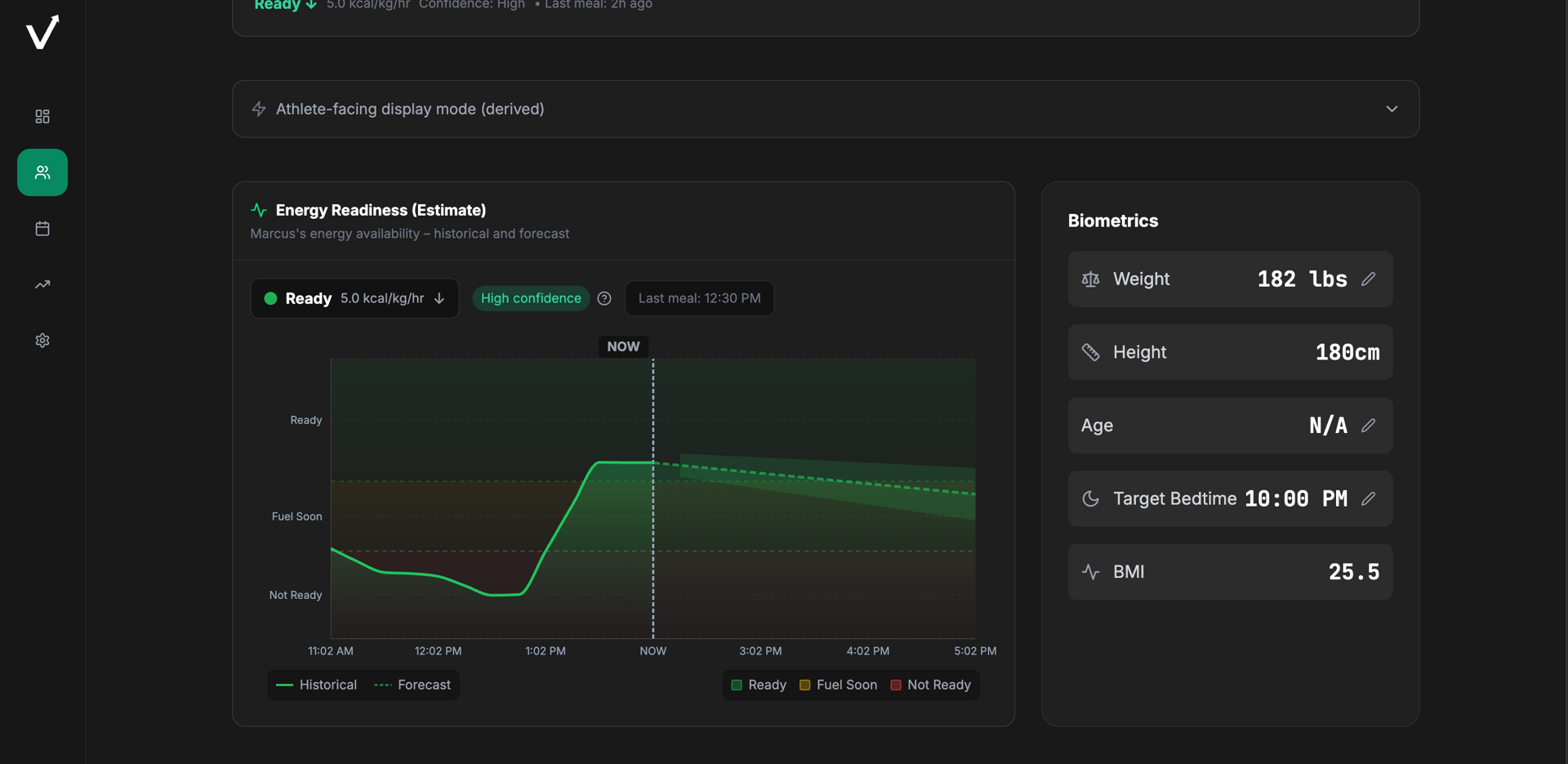
Vertical provides a conservative, short-horizon estimate of acute energy availability designed to help coaches identify under-fueled athletes before training quality suffers.
Walk Into Practice With Certainty
Fuel is the blind spot in performance programs.
Not a diet app.
A pre-practice readiness signal.
Calorie trackers & diet apps
- —Calorie counting and long-term tracking
- —Athlete self-manages. Coach has no visibility.
- —Weight focus. Days and weeks.
- —Shows what was eaten. Not what's available for training.
Vertical
- —Short-horizon readiness signal for today
- —Coach decision support. Team-wide visibility.
- —Training quality focus. Hours before practice.
- —Ready / Fuel Soon / Not Ready — before the first rep.
How does the readiness signal work?
Our Glycogen Readiness Index (GRI) estimates short-horizon energy availability — how much fuel the body likely has available for the next few hours. GRI uses meal timing, time-dependent contribution, and conservative depletion modeling.
When data is insufficient, Vertical shows "Needs Data" instead of guessing. No fake precision. Built for acute fueling decisions, not performance prediction.
The GRI is an estimate designed for decision support — not a physiological measurement.

When athletes comply,
readiness patterns emerge.
Track green rate, average fuel score, and correlation over time. See whether compliance is improving — and whether readiness follows.
- —Decision impact: Spot under-fueling before it compounds across the week.
- —Clarity: Distinguish "athlete didn't log" from "athlete is under-fueled."
Compliance and readiness trends — without the noise.

You set the fuel plan.
Athletes follow it.
Assign training vs rest macros. Override athlete defaults. Group-based structures. Sport-specific presets.
- —Decision impact: One fuel template for the whole group. No drift.
- —Visibility: See who's on plan and who isn't — at a glance.
- —Control: Coach-defined targets. Sport-specific defaults.


Serious programs close blind spots.
Fueling visibility is a competitive edge.
Serious programs close blind spots. Preparation. Recovery. Margins.
Preparation
Know who is ready before practice, not after warm-ups reveal who isn't.
Recovery
Track compliance and readiness patterns. Spot under-fueling before it compounds.
Margins
Small advantages add up. Visibility into fueling is visibility competitors don't have.
Control
Coach-set fuel plans. Sport-specific defaults. No guesswork.
Built for serious programs.
Currently piloting with high-performance youth and academy programs.
Early adopters are using Vertical to surface fueling blind spots before practice — without changing how athletes log or how coaches coach.
Pilot participants receive early access. No fabricated claims. No performance promises.
The biggest advantage and use case is the robustness of the data you are able to produce. I can see all of the trends of all of the macros for all of the timing.
Built for decisions. Not headlines.
Stop guessing who ate.
Start coaching with signal.
Built with conservative modeling and explicit data sufficiency rules.